為您找到相關結果約為19個
工業冷油機是一種精密型冷水機,是由PID控制系統,采用進口溫度控制器,溫差為±1℃.進口耐高溫泵浦,高壓力,大流量,做到較好交換功能.采用高質量電熱管,使用期限更長.工業冷油機機內主要操控電器和操作元器件均為進口品牌,備拆換媒介閥門,工業冷油機保養方便、使用便捷、養護簡潔。下面無錫正東公司為您介紹工...
時間:2019-08-12 13:25:14 點擊數:4128
油冷機可以選用比原螺栓直徑大1倍的螺栓,制作加工成內絲扣套在原螺栓上,也可以加螺絲套或是焊到套管連上新螺栓。這類接線方式較為準確,但費人力費時間,而且要留意新加的套管高度不可以高于短柱找平層。下面油冷機廠家無錫正東來為您介紹油冷機的對接方式應該是怎樣的。 預埋地腳螺栓中心偏離的處理。地腳螺...
時間:2019-08-09 13:15:12 點擊數:4831
油冷機行業始終是一個特別受歡迎的行業,并且在日常的生活中,假如我們購置了設備,就務必對這些設備做好特別深入的研究,這樣就可以使油冷機可以為我們更有效的工作,因此在這個過程當中,我們務必要掌握油冷機具體有哪些功能。今天油冷機廠家無錫東正就同大家介紹建筑工程施工中油冷機的作用。①GB50300《建筑工程...
時間:2019-08-05 13:41:41 點擊數:3614
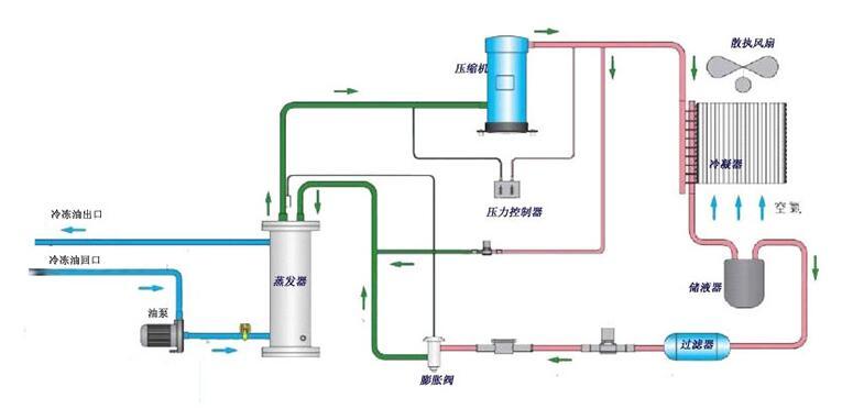
油冷機是依靠什么來改善機器溫度的?油冷機使用的是制冷系統的原理,比較低溫的液體冷媒會在蒸發器的周邊產生熱交換,油冷機從而更好的吸收油的熱量,在這個過程中冷媒的溫度是不會改變的,低溫的氣態會進入到壓縮機,從而壓縮成高溫的氣態,然后在到冷凝器中,然后與室內的介質進行交換,然后介質的溫度就會變高,而冷媒經...
時間:2019-01-11 09:47:04 點擊數:4568
油冷機在工業中的應用大家都不陌生了,今天主要來講講油冷機的工作原理、分類和設備應用等方面的知識,相信看完之后,您對油冷機會有一個全新的認識。根據制冷系統原理,低溫低壓的液態冷媒在蒸發器里面與周圍水進行熱交換蒸發器吸收油的熱量,蒸發成低溫低壓的氣態,蒸發過程中冷媒溫度不變,低溫低壓氣態的冷媒進入到壓縮...
時間:2019-01-07 14:19:02 點擊數:6568
油冷機適用的工業場合很多,比如CNC車床、CNC綜合加工中心、銑床、磨床、拉床、油壓機、雕刻機、機械的液壓站及潤滑系統、放電加工機等。油冷機的產品性能特點,選用進口壓縮機,采用制冷控制技術,高能效,節能環保。微電腦全功能控制,人機界面友好,操作簡便快捷。防止機床熱變形、防止機床主軸中心發生偏移、防止...
時間:2018-12-10 14:08:09 點擊數:4434
工業油冷機能有效地降低機械設備冷卻水和切削液的溫度,工業油冷機保證機械設備冷卻系統的正常溫度,并使冷卻液的溫度能控制在理想狀態下,從而消除了機械設備中由于熱帶來的不良影響,并提高了機械設備的使用壽命和機械加工質量水平。通常,工業油冷機的制冷量與環境溫度及出水溫度不同而變化;設備實際發熱量亦會因為不同...
時間:2018-04-12 13:34:00 點擊數:10122
我們的風冷冷油機具有高性能,小體積,低噪音,操作簡單,壽命長等優點。使用空氣作為循環介質,無需消耗水,適合于缺水地區或對周圍環境有較高要求的地方,并具有環保性。下面由冷油機無錫正東為大家介紹一下油冷機品牌機械行業發展的趨勢。工業油冷機自從問世以來,憑借著簡便操作、合理設計、卓越品質和眾多規格型號,贏...
時間:2022-11-21 10:00:02 點擊數:4451
無錫水冷式油冷機以環保為榮,它們易于安裝,并且可以在熱帶氣候條件下很好地工作。水冷式油冷機的設計和測試均符合國際質量標準,該設備易于操作并確保性能。下面由工業油冷機無錫正東為大家介紹油冷機如何提升傳熱效率。在冷凝器里與室內的介質進行熱交換,高溫高壓的氣態的部份熱量被介質吸收,介質溫度升高,冷媒放熱冷...
時間:2022-11-21 10:00:02 點擊數:8542
無錫水冷式油冷機以環保為榮,它們易于安裝,并且可以在熱帶氣候條件下很好地工作。水冷式油冷機的設計和測試均符合國際質量標準,該設備易于操作并確保性能。下面由工業油冷機無錫正東為大家介紹油冷機廠家傳熱效果如何提升。油冷機運用一段時間后,需求定時的整理它的油箱,由于它的底部會生成水分,這樣會損害到冷卻盤管...
時間:2022-11-20 10:00:01 點擊數:4658
油冷機在國內工業工廠中獲得大量的應用,那么油冷機品牌主要應用效率。下面由油冷機無錫正東為大家介紹一下。由于工廠規模較大,客戶在維修風冷冷卻器時,安裝了消防水管沖洗冷凝器。它位于冷凝器下方的自由空間。它被安裝在一輛便攜式越野車上,這樣它就可以在每個冷凝器下移動。把噴嘴放在正確的位置后,我們的工程師把S...
時間:2022-11-20 10:00:01 點擊數:8485
油冷機在國內工業工廠中獲得大量的應用,那么油冷機品牌適用性概括。下面由油冷機品牌無錫正東為大家介紹一下。由于工廠規模較大,客戶在維修風冷冷卻器時,安裝了消防水管沖洗冷凝器。它位于冷凝器下方的自由空間。它被安裝在一輛便攜式越野車上,這樣它就可以在每個冷凝器下移動。把噴嘴放在正確的位置后,我們的工程師把...
時間:2022-11-19 10:00:01 點擊數:3963